Stok kaosunu
akıllı veriye
dönüştürün
IQ Stok sadece stok verisini analiz etmez; kaosu tespit eder, finansal riski önceliklendirir ve size sonraki adımı söyler.
Excel veya CSV yükleyin. Yapay zeka mükerrer malzemeleri, yaşlandırma risklerini ve fiyat anomalilerini saniyeler içinde tespit etsin.
ERP Connector ile veritabanınıza doğrudan bağlanarak otomatik çalışsın, ya da belirlediğiniz klasöre bıraktığınız raporlardan okuma yaparak stoğunuzla ilgili detaylı analizler üretsin.

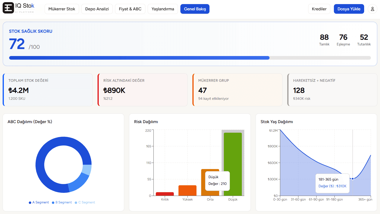
Stok sağlık skoru, risk dağılımı, ABC analizi ve yaş dağılımı — tek ekranda
Platform Hakkında
Yeni Nesil Stok Kayıtları
Düzenleme Yazılımı
Arka planda çalışan 6 Yapay Zeka Ajanı ile Stok ve Satınalma Süreçlerinde Yeni Nesil Kontrol
IQ Stok, yalnızca bir analiz aracı değil; muhasebe, finans, satınalma ve depo yönetimi ekiplerinin günlük operasyonlarında aktif rol alan 6 farklı yapay zeka ajanı ile çalışan bir karar destek platformudur.
Platform; haftalar sürebilecek karmaşık veri incelemelerini saniyeler içinde analiz eder, düzenler ve anlamlandırır. ERP sistemleriyle tam uyumlu çalışarak mevcut yapınızı değiştirmeden veriyi aksiyona dönüştürür.
Dağınık ve kontrolsüz veri artık bir risk değil, fırsattır.
IQ Stok ile:
- Mükerrer kayıtlar ve hatalı malzeme kodları otomatik olarak tespit edilir ve konsolide edilir
- Dağınık malzeme tanımlamaları standart hale getirilir
- Stok yaşlandırma ve devir hızları net ve aksiyon alınabilir şekilde analiz edilir
- Emniyet stok seviyeleri yapay zeka ile dinamik olarak optimize edilir
- Toplam stok maliyetinin işletmeye aylık etkisi şeffaf şekilde ortaya konur
- Kritik riskler önceliklendirilir ve doğrudan uygulanabilir çözüm önerileri sunulur
IQ Stok'un yaklaşımı nettir: Veriyi sadece raporlamak değil, işletmeye doğrudan etki eden içgörüler üretmek.
Tüm satınalma ve stok süreçlerini yöneten şirketler için — kararlar artık sezgisel değil, veri destekli ve anlık.
Neden IQ Stok?
Stok Verilerinizin Tam Kontrolü
Arka planda çalışan yapay zeka motorları ile stok ve satınalma süreçlerinde yeni nesil kontrol. Kaosu tespit eder, finansal riski önceliklendirir.
60 Saniyede Rapor
Excel veya CSV yükleyin — analiz raporu 60 saniye içinde hazır. Haftalarca süren manuel inceleme artık geçmişte kaldı.
HızTüm ERP'lerle Uyumlu
Logo Tiger, Netsis, SAP B1, Mikro, Eta — fark etmez. API veya IT desteği gerektirmez.
EntegrasyonAylık Maliyet Etkisi
Hareketsiz stok, fiyat sapması ve mükerrer kayıtların toplam maliyet üzerindeki aylık etkisi raporlanır.
Finansal AnalizKVKK Uyumlu, Tam Güvenli
Tüm veriler Türkiye sunucularında işlenir. Demo analizleri 24 saat sonra silinir.
GüvenlikSıfır Kurulum
Yazılım yüklemesi veya eğitim gerektirmez. Tarayıcıdan dosyanızı yükleyin, raporunuzu indirin.
Kullanım KolaylığıERP Import Formatında Çıktı
Temizlenmiş veriler, ERP'nize direkt aktarabileceğiniz Excel formatında sunulur.
Aksiyon OdaklıKarşılaştırma
Eskisi ile Yenisi
Manuel süreçler ile IQ Stok arasındaki farkı görün
- Binlerce satırda VLOOKUP ile arama
- Sadece birebir eşleşme bulunur
- Benzer kodlar (MLZ-001 vs MLZ-0001) gözden kaçar
- 2-3 gün sürer, hata payı yüksek
- ✓Fuzzy matching ile benzer kodlar otomatik gruplanır
- ✓Açıklama + kod + fiyat çapraz kontrol
- ✓47 mükerrer grup, ₺1.2M tasarruf potansiyeli
- ✓60 saniyede tamamlanır, Excel rapor hazır
- Yılsonu IFRS karşılığı için manuel hesaplama
- Enflasyon etkisi göz ardı edilir
- Döviz kuru etkisi bilinmez
- Sadece tutar bazlı yaş dilimleri
- ✓Yİ-ÜFE, USD, EUR, altın endeksli gerçek değer kaybı
- ✓TCMB + canlı veri ile otomatik hesaplama
- ✓6 yaş dilimi, karşılık oranları, holding maliyeti
- ✓IFRS uyumlu 7 sayfalık Excel rapor
- Fiyat farkları ancak şikayet gelince fark edilir
- ABC sınıflandırması yıllık yapılır
- Anomali tespiti subjektif
- Kategoriler arası karşılaştırma yok
- ✓Z-score + IQR ile istatistiksel anomali tespiti
- ✓Dinamik ABC/Pareto sınıflandırması
- ✓Kritik/Yüksek/Orta risk skorlaması
- ✓Kategori bazlı benchmark ve sapma analizi
Kimler İçin?
Stok ve satınalma süreçlerine sahip
tüm şirketler için
Satınalma Ekipleri
Mükerrer malzeme kodlarını ve fiyat anomalilerini anında tespit edin.
Depo Yönetimi
Yanlış depo atamaları, sayım farkları ve SKU konsolidasyonunu otomatikleştirin.
Finans & Muhasebe
Stok yaşlandırma, maliyet etkisi ve IFRS karşılık raporlarını tek tıkla alın.
Üretim Şirketleri
Satınalma, depo ve finans ekiplerinin ortak görünürlüğünü sağlayın.
Nasıl Çalışır?
4 Adımda Analiz
Teknik bilgi gerektirmez. Dosyanızı yükleyin, gerisini AI halletsin.
Dosyanızı Yükleyin
ERP'nizden aldığınız Excel veya CSV dosyasını sürükleyip bırakın.
Kolon Eşleme
Sistem sütunlarınızı otomatik tanır. Gerekirse manuel düzeltme yapabilirsiniz.
AI Analiz
Mükerrer, depo, fiyat ve yaşlandırma motorları verilerinizi 60 saniyede analiz eder.
Rapor & Aksiyon
Dashboard'da sonuçları görün, PDF rapor ve temizlenmiş Excel'i indirin.
Bilgisayarınızda Çalışan
AI Stok Asistanı
IQ Stok Agent, ERP veritabanınıza doğrudan bağlanır. Dosya izleme, otomatik analiz ve AI chatbot ile 20 KPI'yi masaüstünden yönetin.
IQ Stok Agent
System tray'de sessizce çalışır
Bildirimler
Analiz Tamamlandı
KPI04 — Stok Devir Hızı raporu hazır
Yeni Veri Algılandı
stok_raporu_nisan.xlsx watch klasöründe tespit edildi
Planlı Analiz
Aylık yaşlandırma analizi yarın 09:00'da çalışacak
Kapsamlı Analiz
20 KPI, Tek Platform
Stok yönetimi, depo, muhasebe ve satın alma — tüm kritik metrikleriniz tek bir platformda analiz edilir
Mükerrer Stok Tespiti
Stok Devir Hızı
Aşırı Stok Analizi
Talep Tahmin Sapması
Depo Analizi
Sayım Fark Analizi
Emniyet Stok Analizi
Sipariş Lot Optimizasyonu
IFRS Stok Değerleme
Stok Devir Gün Analizi
Brüt Kâr Marjı Analizi
Maliyet Varyans Analizi
Stok Yaşlandırma
Tedarikçi Performansı
Satın Alma Fiyat Sapması
Tedarik Süresi Analizi
Tedarikçi Bağımlılığı
Acil Sipariş Oranı
Fiyat & ABC Analizi
Son Kullanma Tarihi Takibi
9 KPI interaktif AI chat ile sorgulanabilir, tümü detaylı Excel rapor olarak indirilebilir
Fiyatlandırma
İhtiyacınıza Uygun Plan
Web planlarında kredi sadece Excel indirirken harcanır. Business planda sınırsız analiz.
Başlangıç
Tek seferlik analiz. Kredi kartı gerekmez.
2 kredi
- 5.000 satır / dosya
- 1 kullanıcı
- Mükerrer Stok Analizi
- Depo Analizi
- Fiyat & ABC Analizi
- Yaşlandırma Analizi
- Excel + PDF çıktı
- DQS veri kalite skoru
Basic
Aylık düzenli analiz. Analiz geçmişi dahil.
15 kredi / ay
- 10.000 satır / dosya
- 1 kullanıcı
- Mükerrer Stok Analizi
- Depo Analizi
- Fiyat & ABC Analizi
- Yaşlandırma Analizi
- Analiz geçmişi (6 ay)
- Trend grafikleri
Pro
Tam kapasite. Karşılaştırmalı analiz ve detaylı raporlama.
50 kredi / ay
- 10.000 satır / dosya
- 1 kullanıcı
- Mükerrer Stok Analizi
- Depo Analizi
- Fiyat & ABC Analizi
- Yaşlandırma Analizi
- Sağlık skoru dashboard
- Karşılaştırmalı analiz
- Analiz geçmişi (2 yıl)
Business
Masaüstü agent. ERP bağlantısı ve AI asistan.
Sınırsız analiz
Ek kullanıcı: ₺450+KDV / kişi / ay
- 15.000 satır / dosya
- 1 kullanıcı
- Agent.exe (Windows Service)
- 4 ERP Connector
- 20 KPI sınırsız analiz
- Otomatik rapor takvimi
- Alert & bildirim sistemi
14 gün ücretsiz deneyin
Business'a GeçKPI Modülü Kredi Maliyetleri
Ek Kredi Paketleri
Plan Karşılaştırması
| Özellik | Başlangıç | Basic | Pro | Business |
|---|---|---|---|---|
| Fiyat | ₺679 tek | ₺1.079/ay | ₺1.967/ay | ₺3.489/ay |
| Kredi | 5 | 15/ay | 50/ay | Sınırsız |
| Satır / dosya | 5.000 | 10.000 | 10.000 | 15.000 |
| Kullanıcı | 1 | 1 | 1 | 1 (+₺450/ek) |
| KPI modülleri | 20 KPI | |||
| Excel + PDF çıktı | ||||
| DQS veri kalite skoru | ||||
| Analiz geçmişi | 6 ay | 2 yıl | Lokal | |
| Trend grafikleri | ||||
| Sağlık skoru | ||||
| Karşılaştırmalı analiz | ||||
| Ek kullanıcı | ₺450+KDV/kişi | |||
| Masaüstü Agent | ||||
| ERP Connector | 4 ERP | |||
| Otomatik rapor | ||||
| AI Chatbot (Chat Pro) | +₺450/ay |
Tüm fiyatlara %20 KDV eklenir. Başlangıç paketi iade garantisi kapsamındadır.
Müşteri Yorumları
Gerçek firmalar, ölçülebilir sonuçlar
Üretim, makine, otomotiv ve gıda sektörlerinden geri bildirimler.
Teknik depomuzda 3 yıldır biriken mükerrer malzeme kodlarını 40 dakikada tespit etti. ERP'ye import edecek temiz listeyi biz haftalarca çıkaramazdık.
365 gün hareketsiz stoğumuzun değeri ₺1.2M çıktı. Raporu finansa götürdüğümde hiç inanmadılar — ta ki kendi sistemlerinden doğrulayana kadar.
Masraf merkezi hatalarını masraf bazında görmek inanılmazdı. Bakım departmanının yanlış koda yüklediği ₺340K'yı ilk analizde bulduk.
Excel ile yaptığımız aylık stok raporlaması 2 güne inmiş durumda. Kategori bazlı anomali raporu artık direkt yönetim sunumuna gidiyor.
Deneme dosyasını yükledim, 55 saniyede sonuç aldım. PDF raporunu danışmanımıza gönderdik — "bunu hangi yazılımla çıkardınız?" diye sordu.
Fiyat anomali tespiti ile satınalma birim fiyatlarındaki sapmaları ilk kez bu kadar net gördük. ₺180K tasarruf sağlandı.
Sık Sorulan Sorular
Merak Ettikleriniz
Cevap bulamazsanız uzman ekibimizle doğrudan iletişime geçin.
Hâlâ sorunuz var mı?
Uzman ekibimizle görüşün